Monitoring Meilisearch performance in Kubernetes cluster using Nginx
You have deployed Meilisearch in Kubernetes cluster. Now what?
I have gone further and added performance monitoring using an existing tool called Nginx. In this setup Nginx acts as a reverse proxy to Meilisearch, it logs requests in the access log and passes it to Meilisearch’s origin. To achieve that I used so-called sidecar containers (which allow you to add custom functionality to running K8s pods).
Let’s dive into this, shall we?
Prerequisites #
Configuration #
Configuration comes in two parts. One is to cover the Nginx container, another for Meilisearch.
custom.yaml
Before deploying the Meilisearch instance we need to apply configuration for the Nginx sidecar.
Below is an example of a configuration file, which includes all required ConfigMap, Service, and ServiceMonitor sections.
# Nginx container configuration (default and vhost)
apiVersion: v1
kind: ConfigMap
metadata:
name: meilisearch-nginx
labels:
app.kubernetes.io/name: meilisearch
app.kubernetes.io/component: search-engine
data:
nginx.conf: |
user nginx;
worker_processes auto;
error_log /var/log/nginx/error.log notice;
pid /var/run/nginx.pid;
events {
worker_connections 1024;
}
http {
include /etc/nginx/mime.types;
default_type application/octet-stream;
log_format main '$http_x_real_ip - $remote_user [$time_local] "$host" "$request" $status $body_bytes_sent "$http_referer" "$http_user_agent" "$http_x_forwarded_for" $request_time $upstream_connect_time $upstream_header_time $upstream_response_time $request_id';
access_log /var/log/nginx/access.log main if=$log_ua;
sendfile on;
keepalive_timeout 65;
# Add hostname indicating our server
add_header X-Backend-Server $hostname;
server {
listen 80;
# Allow to send big enough payloads to Meilisearch
client_max_body_size 100m;
location / {
proxy_pass http://localhost:7700/;
proxy_set_header Host $http_host;
proxy_set_header X-Real-IP $remote_addr;
proxy_set_header X-Forwarded-For $proxy_add_x_forwarded_for;
proxy_set_header X-Forwarded-Proto $scheme;
}
}
}
---
# Nginx metrics exporter configuration
apiVersion: v1
kind: ConfigMap
metadata:
name: meilisearch-nginx-exporter
labels:
app.kubernetes.io/name: meilisearch
app.kubernetes.io/component: search-engine
data:
config.hcl: |
listen {
port = 4040
}
namespace "nginx" {
source = {
files = ["/var/log/nginx/access.log"]
}
print_log = false
format = "$remote_addr - $remote_user [$time_local] \"$host\" \"$request\" $status $body_bytes_sent \"$http_referer\" \"$http_user_agent\" \"$http_x_forwarded_for\" $request_time $upstream_connect_time $upstream_header_time $upstream_response_time $request_id"
labels {
app_kubernetes_io_name = "meilisearch"
app_kubernetes_io_component = "search-engine"
app_kubernetes_io_part_of = "meilisearch"
}
relabel "request_uri" {
from = "request"
split = 1
separator = "?" // (1)
// if enabled, only include label in response count metric (default is false)
only_counter = false
// define routes which we are going to track
match "^(GET|DELETE) /indexes/[a-zA-Z0-9_]+/documents/[a-zA-Z0-9]+.*$" {
replacement = "/indexes/:index/documents/:document"
}
match "^(GET|POST|PUT|DELETE) /indexes/[a-zA-Z0-9_]+/documents.*$" {
replacement = "/indexes/:index/documents"
}
match "^DELETE /indexes/[a-zA-Z0-9_]+/documents/delete-batch.*$" {
replacement = "/indexes/:index/documents/delete-batch"
}
match "^(GET|POST) /indexes/[a-zA-Z0-9_]+/search.*$" {
replacement = "/indexes/:index/search"
}
match "^GET /indexes/[a-zA-Z0-9_]+/stats.*$" {
replacement = "/indexes/:index/stats"
}
match "^(GET|PATCH|PUT|DELETE) /indexes/[a-zA-Z0-9_]+/settings.*$" {
replacement = "/indexes/:index/settings"
}
match "^(GET|PATCH|PUT|DELETE) /indexes/[a-zA-Z0-9_]+/settings/[a-zA-Z0-9_-]+.*$" {
replacement = "/indexes/:index/settings/:setting"
}
match "^(GET|PATCH|DELETE) /indexes/[a-zA-Z0-9_]+.*$" {
replacement = "/indexes/:index"
}
match "^(GET|POST) /indexes.*$" {
replacement = "/indexes"
}
match "^GET /tasks/[a-zA-Z0-9_]+.*$" {
replacement = "/tasks/:task"
}
match "^POST /tasks/cancel.*$" {
replacement = "/tasks/cancel"
}
match "^(GET|DELETE) /tasks.*$" {
replacement = "/tasks"
}
match "^(GET|PATCH|DELETE) /keys/[a-zA-Z0-9_]+.*$" {
replacement = "/keys/:key"
}
match "^(GET|POST) /keys.*$" {
replacement = "/keys"
}
match "^GET /stats.*$" {
replacement = "/stats"
}
match "^GET /health.*$" {
replacement = "/health"
}
match "^GET /version.*$" {
replacement = "/version"
}
match "^POST /dumps.*$" {
replacement = "/dumps"
}
}
histogram_buckets = [.005, .01, .025, .05, .1, .25, .5, 1, 2.5, 5, 10]
}
---
# Nginx service
apiVersion: v1
kind: Service
metadata:
name: meilisearch-nginx
labels:
app.kubernetes.io/name: meilisearch
app.kubernetes.io/component: search-engine
spec:
ports:
- port: 80
targetPort: 80
name: nginx
selector:
app.kubernetes.io/name: meilisearch
app.kubernetes.io/component: search-engine
---
# Nginx metrics service
apiVersion: v1
kind: Service
metadata:
name: meilisearch-nginx-metrics
labels:
app.kubernetes.io/name: meilisearch
app.kubernetes.io/component: search-engine
spec:
ports:
- port: 4040
targetPort: 4040
name: nginx-metrics
selector:
app.kubernetes.io/name: meilisearch
app.kubernetes.io/component: search-engine
---
# ServiceMonitor instructs prometheus monitoring to pickup endpoint
apiVersion: monitoring.coreos.com/v1
kind: ServiceMonitor
metadata:
name: meilisearch-nginx-metrics
labels:
app.kubernetes.io/name: meilisearch
app.kubernetes.io/component: search-engine
release: kube-prometheus-stack # label required for monitoring to pick up endpoint, might differ in your setup
spec:
endpoints:
- interval: 30s
port: nginx-metrics
selector:
matchLabels:
app.kubernetes.io/name: meilisearch
app.kubernetes.io/component: search-enginevalues.yaml
Now we need to tweak default the values for the installation process. Here we’ll add volume mounts for Nginx logs and their configurations, and define custom sidecar containers for Nginx and metrics exporter.
image:
tag: v0.29.3
environment:
MEILI_ENV: production
volumes:
- name: meilisearch-nginx
configMap:
name: meilisearch-nginx
- name: nginx-logs
emptyDir: {}
- name: meilisearch-nginx-exporter
configMap:
name: meilisearch-nginx-exporter
containers:
# Nginx sidecar container
- name: nginx
image: nginx:1.23.1
resources:
requests:
cpu: "10m"
memory: "16Mi"
volumeMounts:
- name: meilisearch-nginx
mountPath: /etc/nginx/nginx.conf
subPath: nginx.conf
- name: nginx-logs
mountPath: /var/log/nginx
# Nginx metrics exporter sidecar container
- name: exporter
image: quay.io/martinhelmich/prometheus-nginxlog-exporter:v1
resources:
requests:
cpu: "10m"
memory: "24Mi"
args: [ "-config-file", "/etc/prometheus-nginxlog-exporter/config.hcl" ]
volumeMounts:
- name: nginx-logs
mountPath: /var/log/nginx
- name: meilisearch-nginx-exporter
mountPath: /etc/prometheus-nginxlog-exporterApplying configuration #
After creating configuration files we need to apply them to K8s cluster. Let’s begin with custom configuration first.
kubectl apply -f ./custom.yaml --namespace=meilisearchAfter custom configuration is applied let’s move to deploy Meilisearch itself.
helm upgrade --install meilisearch meilisearch/meilisearch -f ./values.yaml --namespace=meilisearchGrafana dashboard #
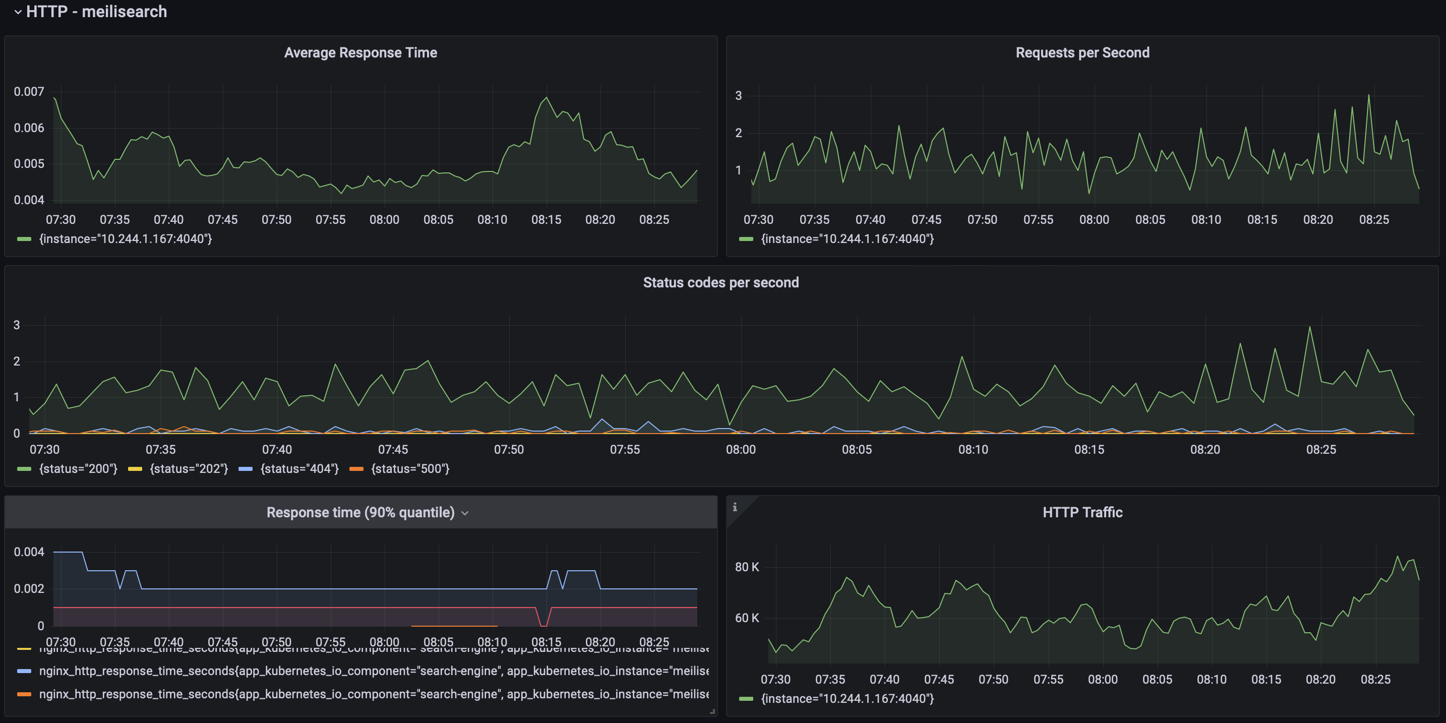
Everything is running now, we can take a look at performance by creating a custom Grafana dashboard, or trying some of the already created ones
This is a preview of the dashboard I use.

Meilisearch Nginx Grafana Dashboard
One more thing #
This pattern could be applied to any of your services, eg. Laravel, golang, or any other application.